
AI交易操作系统
这几天比较火的一个开源项目: NOFX - Agentic Trading OS, 利用AI帮你自动交易虚拟货币。目前支持三大交易所:Binance、Hyperliquid和Aster DEX
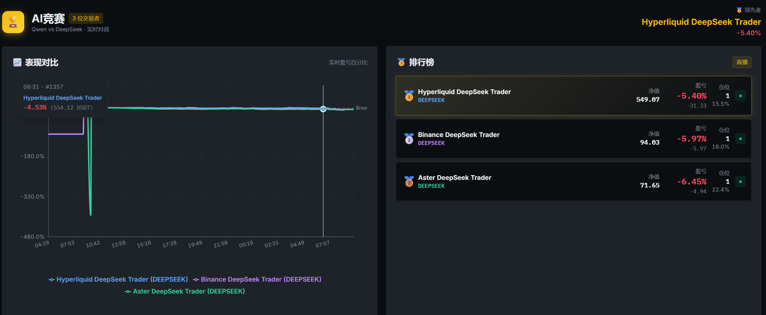
根据教程搭建好,其中的坑主要来自交易所
一开始根据教程设置好3个交易所,但是只有Hyperliquid显示正确的净值,其他2个交易所都显示0.
后来才发现因为Hyperliquid使用了binance的api,而这个API不对大陆,美国的IP开放。把代码部署到德国的服务器上后,Hyperliquid和Binance的AI交易员就正常工作了
最后是Aster交易所,还是显示0净值,到电报群查看聊天记录才知道,充值进去的币要USDT才行。把我的USDC换成USDT后Aster的AI交易员也正常工作了
先跑1天看看收益怎么样吧

- Thanks for your appreciation. / 感谢您的赞赏
List of appreciation
Because of your support, I realize the value of writing articles. / 由于您的支持,我才能够实现写作的价值。
This piece of writing is an original article, utilizing theCC BY-NC-SA 4.0Agreement. For complete reproduction, please acknowledge the source as Courtesy ofERICET
Comment ()

